Índice
- 1. Introdução
- 2. Dashboard
- 3. Meus Conteúdos
- 4. Conhecimento
- 5. Agentes
- 6. Workflows
- 7. Insights
- 8. Integrações
- 9. Database
- 10. Relatórios
- 11. Documentação
- 12. Configurações
- 13. Monitoramento, Playground e Tema
1. Introdução
A Plataforma Intelbras IA permite criar agentes inteligentes, fluxos de atendimento, integrações e bases de conhecimento, utilizando LLMs (OpenAI e Google Gemini). Você pode transformar conteúdos em Conhecimentos, conectar agentes a sistemas externos, usar WebChat, OCR, STT e TTS, além de analisar a operação via Dashboard, Relatórios e Insights.
2. Dashboard
2.1 Desempenho
Após atrelar o agente curador ao Agente IA, ficam disponíveis os indicadores de desempenho:
Score de atendimento: satisfação percebida pelo agente curador (cliente satisfeito ou não).
Like/Dislike: satisfação direta do atendimento.
Atendimentos concluídos: % de atendimentos finalizados.
Tempo médio de atendimento.
Nuvem de palavras — últimos 30 dias: palavras mais citadas (tags do agente curador).
Distribuição de tempo de resposta: gráfico de pizza com % por faixa de resposta.
2.2 Agentes (análise)
Análises comparativas por agente:
Top tags por agente: Agente · Tags mais usadas · Total Conversas.
Agentes por score de satisfação: Agente · Score médio.
Agentes por Like/Dislike: Agente · Likes · %Likes · Dislikes · %Dislikes.
Conclusão por agente (linha): evolução de conclusões por agente.
Top agentes por interação: Agente · Interações · Média/Conversa.

2.3 ROI
Análise de Desempenho de ROI (janela dos últimos 30 dias dividida em 3 turnos de 8h) — dimensiona equipe para maximizar o Retorno sobre Investimento:
Atendimento assíncrono: humanos necessários quando cada pessoa atende até 3 conversas simultâneas no chat.
Atendimento síncrono: humanos necessários em atendimento telefônico/tempo real (1×1).
Tempo síncrono: soma linear das durações.
Tempo assíncrono: fusão dos intervalos sobrepostos.
Economia: síncrono − assíncrono (ganho de tempo).
Relação síncrono vs assíncrono: síncrono ÷ assíncrono (eficiência).
Valores apresentados:
Atendimento Síncrono: Pessoas (todos os turnos)
Atendimento Assíncrono: Pessoas (todos os turnos)
Pessoas necessárias por turno: Nome do Agente · 00h–08h · 08h–16h · 16h–24h (média 30 dias)
Economia de tempo: horas economizadas
Tempo síncrono / Tempo assíncrono
Sessões concorrentes: máximo registrado


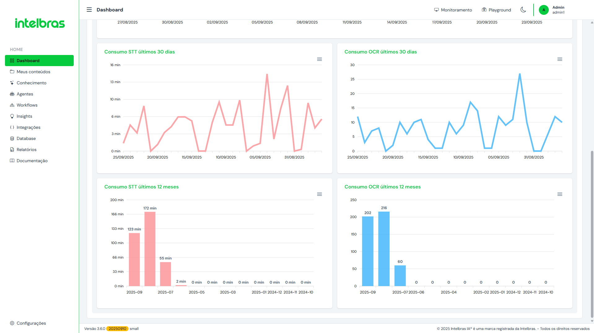
2.4 Consumo
Quantidade de dados em Conteúdos e em Conhecimento
Storage total
Consumo STT (tempo consumido) — Line Chart (30 dias)
Consumo OCR — Line Chart (30 dias)
Número de Agentes criados
Quantidade de Conhecimentos armazenados


3. Meus Conteúdos
Aba para adicionar e gerenciar fontes de dados.
Como adicionar:
Clique em + Nova fonte de dados, defina um Nome e Salve.
Clique em Adicionar conteúdo e escolha o tipo:
Arquivo — formatos suportados:
txt, pdf, mp3, mp4, m4a, mov, flac, wav, ogg, webm.
Boa prática: evite enviar >30 arquivos por vez. Também é possível ditar texto on-line gravando áudio ou editar texto na hora.Estruturado — use arquivos com a primeira coluna como título (melhora a busca). CSV é processado como dados estruturados (cada linha vira um documento).
Web — inclua
http://ouhttps://(ex.:https://www.conteudo.com).YouTube — coloque o endereço do vídeo (um por linha).
Áudio/Vídeo — URLs diretas (ex.:
https://www.conteudo.com/audio.mp3).
Após adicionar: visualizar fontes, editar nome, ver/adicionar conteúdo, limpar cache e apagar a fonte.


4. Conhecimento
Conhecimento é a transformação dos conteúdos em IA. Permite atrelar ao LLM escolhido (Gemini ou OpenAI).
Como criar:
Clique em + Adicionar conhecimento.
Defina Nome do conhecimento, Documento (conteúdo desejado) e Prompt (objetivo/assunto/produto).
(Opcional) Avançado:
Criativo: Mínima | Média | Muita (temperatura — alta = criativo, baixa = factual).
Máximo de documentos: limite de documentos que podem ser usados na resposta.
Modelo de particionamento:
Tokens: mínimo (100) sem/com sobreposição; médio (300) sem/com; máximo (600) sem/com (Default com sobreposição); ultra (2000) sem/com.
Texto (caracteres): mínimo (280) sem/com; médio (300) sem/com; máximo (800) sem/com; ultra (2000) sem/com.
Separador (sem/com sobreposição): dupla quebra de linha.
Salve.
Após criar: é possível limpar conteúdo e processar, processar novo conteúdo, editar e apagar.
A listagem exibe: nomeclatura, criatividade, máximo de documentos, tamanho, conteúdo e instrução.

5. Agentes
Área para criação de agentes que automatizam ações e respostas.
Lista de agentes: nome, cor, ícone de perfil, resumo da função e ações (baixar, duplicar, editar e apagar — quando permitido).
Também é possível importar agente de outro domínio (ou do mesmo) usando pacote baixado.
Como criar um agente:
Clique em + Adicionar agentes.
Template:
Crie você mesmo com IA, ou
Modelos pré-definidos para Provedor, Varejo, Saúde, Vigilância inteligente, Setor público, Setor financeiro, Educação, Imobiliário, Recursos humanos.
Alguns modelos têm ramificações (ex.: Provedor → multiskill para triagem por intenção: Suporte, Comercial, Financeiro).

Identidade: avatar, nome, descrição, voz (TTS). Opções: habilitar/desabilitar, proteger contra exclusões, priorizar voice bot, habilitar WebChat.
WebChat (em Veja como usar): título, saudação, nome do agente/usuário, largura, altura, cor principal, cor do texto, suporte Áudio e suporte OCR.
Após configurar, é exibido o código JavaScript do webchat (incorporação no site), preview e link para acesso.
Parâmetros:
width(largura),height(altura),chatroom(título),greeting(mensagem inicial).Personalização avançada: baixe o exemplo e hospede no seu site:
https://wide.intelbrasia.com.br/{{nome_do_dominio}}/godb/webchat.zip
LLM:
OpenAI:
gpt-4.1,gpt-4.1-mini,gpt-4,gpt-3.5-turbo,gpt-4o-mini,gpt-4o.Gemini/Gemini Free:
geminai-1.5-pro,geminai-1.5-flash,geminai-2.0-flash,geminai-2.5-flash,geminai-2.5-pro.
Persona e Diretrizes: defina nível de criatividade, Persona do agente, Papel, Saudação inicial, Público/Audiência; opção de forçar saudação e utilizar emojis.
Curadoria: atribua um agente curador criado em Insights.
Função do Agente: descreva passos numerados; evitar sair do contexto; outras regras e instruções finais.
Capacidades adicionais:
Busca em conhecimento: descreva o gatilho e selecione o conhecimento (autoaciona quando a pergunta combinar).
Busca na web: nome, descrição, provedor (Tavily, Brava Search, SerpApi). Use quando precisar de informações atuais fora da base.
Ferramentas MCP: nome, descrição e configuração (Model Context Protocol).
Integração (Flow): aciona um flow; defina nome/descrição/integração e token (opcional).
Consulta banco: coleção, campos, limite e instruções.
Incluir em banco: coleção, campos e instruções.
Validação de CNPJ.
Salvar e sair ou Salvar para aplicar as configurações.

6. Workflows
Workflows avançados para automatizar a jornada com ações e respostas inteligentes.
Componentes disponíveis:
Ação, Agente, Agente Multiskill, Calculadora, Código, Condição, Definir variável, Entrada, Equipe, Integração API, Inteligência artificial, Ir para marcador, Marcador, Mensagem, Menu, Retorno rota.
Configurações do fluxo:
Nome, mensagem de finalização do atendimento, palavra para finalizar, mensagem de fluxo abortado, tempo de inatividade, mensagem de inatividade, tempo de aviso inativo e mensagem de aviso inativo.

7. Insights
7.1 Voice
Crie pipelines inteligentes para transcrever áudios e gerar insights de conversas telefônicas.
Clique em + Nova pipeline voice.
Atribua Nome; escolha Categoria (Comercial, Suporte ou Outros).
Selecione um modelo de pipeline ou personalize em 3 passos:
Organização da conversa (e resumo desejado)
Resumir a conversa
Análise de sentimento
Cada passo é totalmente personalizável. Depois, salve. A lista exibe nome, tipo e passos.

7.2 Agente curador
Crie agentes curadores que inspecionam e analisam agentes IA.
Você pode criar o seu próprio curador (IA) ou usar modelos pré-definidos:
Curadoria de atendimento, suporte, RH, marketing, vendas, TI e provedor de internet.

8. Integrações
A Integração Intelbras IA conecta agentes a sistemas externos (com API), executando ações a partir de instruções em linguagem natural.
Como configurar (no agente):
No agente, crie uma instrução (ex.: “Crie um JSON com a chave name”).
Adicione a ação Integração Intelbras IA.
Preencha:
Descrição (ex.: “Abertura de chamados”).
Caminho (endpoint da API).
Rota (caminho relativo configurado no componente executor, como Agent Executor).
Quando acionada, a integração envia os dados ao executor (geralmente JSON, podendo ser string, conforme instrução).
Recomendado: autenticação para segurança.
Criando um flow de integração (catálogo):
Clique em criar novo (botão verde “+”).
Preencha: Nome, URL de suporte (opcional), Grupo, Referência, Versão, Autor, Ícone, Cor, Proxy endpoint.
Habilitar clonagem de dados de mensagens (desativar pode melhorar performance, mas atenção a referências).
Max. memória (MB) — 0 = automático.

Componentes disponíveis para montar o flow:
API: GO OAuth 2.0, OAuth 2.0
Common: Action, Agent Connector, API Router, Auth token, Code, Comment,
console.log(), CORS, Counter, Data schema, Data sorter, Debug, Delay, Downloader, End, Error, Extend, Feed to delay, Flashback, Forward, GO set var, HTTP Request, JSON Schema validator, Live stats, Macro, Map array, Merge, Merge inputs, Modified, Modify, Print, Print JSON, QueryBuilder PG, Queue, Read, Redirect, Remember, Renderer, Response, Route, Secrets, Send and wait, Server extension, Split, SQL query, Stepper, String Operations, Switch, Telemetry, Teleport, Throttle, Transform, Transformer, Uploaded files, WebSocket, XML parserData: Object
Databases: InfluxDB, Local storage, MongoDB Insert/Query, MySQL, NoSQL, PostgreSQL, SQLite3
External: OpenSync
Files: File Watcher, File Writer
FlowStream: Input, Kill, Output, Publish, Subscribe
Generators: QR Code, Variable symbol
HTML: Cheerio
MQTT: Broker, Publish, Subscribe
Services: GO Google Auth, Google Search, OpenWeather
Stats: Duration, Stopwatch
Timers: Timeout
Total.js API: Logger, SMS
Transformations: Data parser, Model, RSS reader
Triggers: Crontab, Date, Exec, GO Crontab, Minutely, Notify, Timer, Trigger
Outras ações do editor:
Aplicar para salvar alterações
Pausar o flow; endpoint link; variáveis; console (debug); procurar configuração; zoom in/out; reset
Nós ativos; Versão; Download; Exportar (componente/BASE64); Linhas curvas; Zerar estatísticas; Reiniciar worker; Limpar componentes não usados; Limpar
Com múltiplos flows abertos, acesse-os pelas abas.

9. Database
Introduzido a partir da versão 1.1.0. Gerenciador de banco interno para armazenar/consultar dados simples e seguros — reduz complexidade de integrações e evita exposição de sistemas sensíveis.
Acesso também via API REST (cadastro/consulta a partir de sistemas externos).
Segue padrões de autenticação e controle de acesso da plataforma.
Usos ideais: parâmetros, listas de controle, registros de atendimento, dados coletados em fluxos.
Registra logs da plataforma (ex.: auditoria).
Limitações: não é repositório de larga escala; sem replicação/failover/DR/alta disponibilidade. Use dados não sensíveis e sem exigência de persistência garantida.
Espaço do Database conta no consumo total do tier. Aplique retenção, limpeza periódica e uso racional.
Subseções:
Collections

Logs — níveis padrão (abaixo do mínimo são ignorados):
-4: DEBUG · 0: INFO · 4: WARN · 8: ERROR
Settings — backup, ajustes, admin ID e email.

10. Relatórios
10.1 Insights
Avalia a qualidade do atendimento por agente. Analisa a conversa e retorna um resumo.
Campos listados: ID, Data/Hora, Descrição do Agente, Workflow, Plataforma de atendimento, Tags, ícone de status, tempo de atendimento, mensagens enviadas, interações, likes (positivos/negativos), score (estrelas) e visualização do atendimento individual.

10.2 Jornada
Identifica a jornada do cliente no workflow.
Campos: ID, Data/Hora, Contato, Workflow, Plataforma, Tags, Tempo, Satisfação (emoji verde/amarelo/vermelho), Like (positivo/negativo), Score em estrelas e visualização da jornada.


10.3 Auxílio humano
Relatório dedicado às interações de um humano:
Campos: ID, Data/Hora, Agente, Pergunta, Humano, Resposta.
11. Documentação
11.1 Inicial (Sobre o Intelbras IA)
Visão geral da plataforma, propósito, funcionamento, recursos e passo a passo: configurar API do LLM, criar/processar conteúdos, usar Chat/Copilot/Search, boas práticas de dados, agentes e recursos avançados como Flow/API, Database, WebChat, OCR, TTS, STT, QuickScan/DeepDive e notas de preços dos LLMs.
11.2 Dúvidas frequentes
Traz respostas para iniciantes e avançados, incluindo:
Comportamento dos agentes (como evitar respostas fora do esperado)
Insights/transcrições (limites de tokens podem afetar completude)
Retorno de entidades via API
Erros no Chat/Copilot (chave de API, conteúdo não processado)
Agentes de vendas (cuidado com dados dinâmicos)
Particionamento de conhecimento (com/sem sobreposição)
Recuperação/uso de documentos (chunks)
Upgrade de tier (quando considerar)
Credenciais Gemini (AI Studio/Cloud Console)
11.3 Agentes
Explica o conceito mono skill (um roteiro/uma função), recomendações de roteiro/prompting (Persona, Papel, Público, Função, Passos, Regras Finais), e boas práticas (agente recepcionista + agentes especialistas).
11.4 TTS
Recurso de texto para fala (Google, OpenAI, ElevenLabs). Credenciais via Configurações; consumo atrelado ao provedor/modelo; suporte a vozes personalizadas ElevenLabs (após cadastrar, aparecerá na aba de vozes). Inclui orientações de como gerar chaves nos provedores.
11.5 Changelog
Histórico de versões, melhorias e correções, com número da versão, data e descrição.
11.6 API
Endpoints REST para: Agentes, Copilot, Chat, Search, STT, TTS, Agente Multimodal, Playground, OCR, Curadoria/Jornada, Autenticação em Banco. Traz exemplos com curl e parâmetros.
11.7 Workflow
Orquestra canais, agentes, menus, integrações e transbordo para humano; testável em WhatsApp, WebChat e Telegram.
11.8 Canais
Guia de conexão com WhatsApp, Telegram e WebChat.
Exemplo Telegram: usar BotFather (/newbot), definir nome e username (terminando em _bot), copiar token e colar na aba de canais da plataforma.
11.9 Novidades da versão
Resumo das últimas melhorias/recursos.
12. Configurações
12.1 Usuários
Gerenciamento de usuários.
+ Novo usuário: nome, nome de usuário, e-mail, Função (conforme “Funções”).
Senha automática: uma senha temporária é gerada e enviada por e-mail; no primeiro login será exigida troca.

12.2 Funções
Crie perfis de acesso com limitações de leitura/edição/configuração por área.

12.3 Credenciais
Repositório de credenciais: OpenAI, Gemini, ElevenLabs, Google Calendar/Drive/Gmail/Sheets, ISP Integrator, IXC Provedor, Microsoft Booking, MK Solutions, SerpAPI, Usuário e senha genérica e outras parceiras.

12.4 TTS
Repositório para configurações de TTS.
+ Nova configuração TTS: Nome, Provedor (OpenAI, Gemini, ElevenLabs), Credencial, Modelo e escolha de voz (predefinida pelo provedor).

12.5 Ferramentas (MCP)
Adicionar ferramentas MCP (Model Context Protocol).
+ Nova ferramenta: Nome, Descrição, URL/Transport, Headers (chave/valor). Teste a conexão.

12.6 Configurações Gerais
LLMs habilitados (OpenAI, Gemini/Gemini Free)
Máximo de interações usadas na lembrança de contexto do Chat
Período de retenção (mês)

12.7 API
Gerenciamento da API KEY do Intelbras IA.
+ Nova chave de API: nome e copiar a chave.
12.8 Auditoria
Acompanha acessos e ajustes realizados na plataforma:
Mensagem do registro (ex.: permissão concedida, ação executada, tentativa negada)
Data/hora, nível (sucesso/erro/alerta), tipo de ação (acesso/edição/exclusão), usuário, IP, user agent, endpoint
Permissões do usuário por categoria (Agentes, Database, Documentação, Insights, Integrações, Conhecimentos, Monitoramento, Playground, Relatórios, Configurações, Meus conteúdos, Workflows) e permissões específicas para o caminho acessado

13. Monitoramento, Playground e Tema
Monitoramento: sessões ativas (acesso no canto superior esquerdo, ao lado de Playground).
Playground: testar Agentes, Chat, Copilot, Search, STT, Insights, Voice Bot, OCR.


Tema (Dark/Light): ajuste visual; Dark reduz brilho e pode ajudar no conforto visual e consumo energético (especialmente em OLED); Light é o padrão.


Este artigo foi útil?
Que bom!
Obrigado pelo seu feedback
Desculpe! Não conseguimos ajudar você
Obrigado pelo seu feedback
Feedback enviado
Agradecemos seu esforço e tentaremos corrigir o artigo
